华为麒麟820性能到底有多强?来看实测
如今已经进入到5G时代,越来越多的5G手机上市发售,5G手机已经成为手机市场的发展趋势。
不过,当我们看一下目前市面销售的5G手机时,会发现5G手机的价格普遍偏高,想要享受5G的极速网络,大家不得不花费更多的钱来购买5G手机。
随着荣耀30S的发布,5G手机的价格不再高高在上,而是变得亲民不少。
荣耀30S起售价格为2399元,堪称目前性价比最高的5G手机之一。
荣耀30S不但价格实惠,而且在性能方面表现优异,首发的麒麟820 5G SoC无论是在网络连接能力还是性能表现都非常优秀,这让荣耀30S在2000-3000元价位端更具竞争力。
今天我们就来看一下荣耀30S这款手机的性能表现如何,并且来感受一下荣耀30S玩游戏是一种怎样的体验。
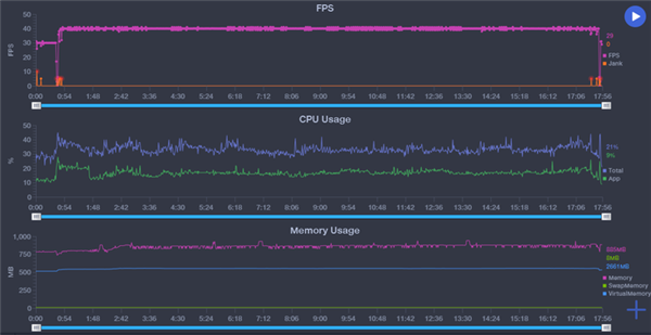
我们来看一下手机在游戏方面的表现如何,首先我们先来感受一下目前最热门的手机游戏《王者荣耀》,并使用软件记录游戏的帧率以及CPU的工作情况。
荣耀30S运行《王者荣耀》是非常流畅的,通过帧率的记录数据可以看到,当进入游戏之后,手机能够稳定在60帧的附近,非常的流畅。
在整个游戏过程中,荣耀30S的CPU使用率以及内存的占用情况都比较正常,也说明手机的性能还没有达到极限。
同时我们也使用荣耀30S对《和平精英》以及《乐高无限》两款游戏进行试玩。
《和平精英》在荣耀30S上,选择均衡模式,可以以超高帧率运行,也就是40帧,在体验方面要比30帧有了极大的提升。通过记录可以看到,在流畅度方面,《和平精英》的游戏过程稳定在39帧的水平。
《乐高无限》属于开放性的游戏,对于设备的性能要求非常高,当我们选择最高画质时,以60帧的高帧率运行,我们可以看到画面的波动稍大,帧率在50-60帧之间。不过,当我们降低一档画质时,就能够以稳定的60帧运行游戏。
通过跑分以及游戏的实测,我们可以看到荣耀30S的性能表现是非常不错的,这也说明麒麟820这颗芯片的强大。
麒麟820采用目前业界最先进的7nm工艺制程,在单位面积下的晶体管密度更高,带来更多的核心数和更高的频率,与8nm工艺相比,麒麟820能效高20%,晶体管密度高50%。
在CPU方面,麒麟820的CPU集成了1个大核+3个中核(基于Cortex-A76开发)和4个小核(Cortex-A55),其中大核的主频高达2.36GHz。
麒麟820针对移动端的场景对核心的调度进行了深度优化,不同应用结合需求进行灵活的CPU资源调配,达到优化系统能耗的目的。
除了CPU的提升,麒麟820还针对GPU进行了升级,麒麟820搭载全新的G57 MC6架构6核GPU——Mali-G57。与上一代麒麟810相比,性能提升25%,带来更强大的游戏体验。
高性能的GPU也让荣耀30S在高清视频播放上更加流畅,我们将4K HDR视频导入手机,使用手机播放完全没有问题。
麒麟820支持HDR 10特效,让画面更加清晰,细节更加丰富,无论是看视频还是玩游戏,都能带来出色的视觉效果。
强悍的性能以及流畅的游戏体验,荣耀30S以2399元的价格上市,无疑会让5G手机的普及更加广泛,如果你也想体验一下5G带来的改变,不妨考虑一下荣耀30S。
- 全部评论(0)
15015654286 评论 科大讯飞星火认知大:大家好 期待
18458407950 评论 科大讯飞星火认知大:期待期待
17872407701 评论 科大讯飞星火认知大:好期待呀!
13869842415 评论 实践:更改“地区”:不同地区可用信道不同,澳大利亚属于可用信道很多的地区,所
13869842415 评论 实践:更改“地区”:abc就打不动我i大
15015654286 评论 火山引擎增长课堂 新:期待 期待
18139341200 评论 火山引擎增长课堂 新:多多的了解
- 1.小米新十年的关键跨越:战略升级「人车家全生态」,小米澎湃OS、小米14系列等重磅首发
- 2.百万跑分+游戏满帧 Redmi Note 12 Turbo发布
- 3.越级新标杆 “轻薄长续航 越级大内存”vivo Y100正式发布
- 4.蔡司影像,心临其境 vivo X100系列正式发布
- 5.自主研发与开放合作并举 vivo新技术亮相双芯x影像技术沟通会
- 6.产品力超越所有骁龙8Gen3 Pro版旗舰 十年超越之作一加12正式发布
- 7.杭州亚运会电竞赛事官方用机 超级标准版iQOO 11S正式发布
- 8.高性价比年度质感旗舰 真我GT2大师探索版正式发布
- 9.设计性能体验全面提升 vivo X Fold+折叠屏正式发布
- 10.一样好,又好不一样 vivo X Fold2|X Flip旗舰折叠新品正式发布












内存、闪存涨价25%是开始!1T、12/16/
170万跑分+6000mAh电池 这手机就是来捣乱
一加宣布全球首发高通最强中端处理器
3月发布会大盘点:科技新品齐亮相 小
天玑之王!联发科天玑9300+来了


